Leipzig/Transportation
ÖPNV in Leipzig
Linienübersichten

Visualisierung
- Die ÖPNV-Karte liefert eine Übersichtskarte aller ÖPNV-Linien und schwächt alle anderen Details in der Darstellung ab. Die Art des Renderings ist dabei fest vorgegeben, ähnlich der Karte auf www.openstreetmap.org.
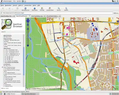
- OpenStreetBrowser visualisiert in OSM erfasste Routen des öffentlichen Nahverkehrs bequem auf einer Slippy Map und hebt die Linien hervor, welche in der Auswahlliste mit der Maus überfahren werden. Es können Details zu- oder abgewählt werden. Damit ist das visuelle Prüfen der Routen und den zugeordneten Haltestellen recht einfach.
Wie mappen?
Hinweise zum MDV-Netz
Der Hallenser Verkehrsbetreiber der Straßenbahnen nennt sich HAVAG, der Leipziger Betreiber selbiger LVB. Die Nummerierung der Straßenbahnlinien überschneidet sich in den Städten. Bei den Buslinien ist keine Überschneidung festzustellen. Folgende Tabelle listet grob die vergebenen Nummernbereiche im MDV. Bitte nach Kräften berichtigen.
| Nummernbereich (etwa) | verwendet für |
|---|---|
| 1-15, 94, 95 | Trams Halle |
| 1-16 | Trams Leipzig |
| 21-53, 91,97 | Bus Halle |
| 60-99 | Bus Leipzig |
| 100-X | Bus Umlandlinien Leipzig/Halle |
Quelle: Linienübersichten des MDV
Die Buslinien scheinen innerhalb des MDV eindeutige Nummern zu besitzen. Bestätigt ist das aber nicht.
Vorgehensweise
Das aktuelle Vorgehen zum Erfassen hat User:Sellerhäuser gut beschrieben. Wer danach taggt, hält sich an das neue User:Oxomoa/ÖPNV-Schema. Bei Fragen bitte die Mailingliste konsultieren oder direkt in den OSM-Daten schauen, wie ähnliche Infrastruktur getaggt wurde.
Hilf mit (QA)
Die Bushaltestellen der folgenden Datei sind in OSM eingetragen, besitzen aber keinen Namen. Hilf bitte mit, sie zu benennen:
Tools für Haltestellencodes
Ein Bash-Script ermittelt, welche in OSM vorhandenen Daten mit den Haltestellencodes übereinstimmen. Im zweiten Teil des Scripts wird versucht, für Haltestellen-Namen die gleichermaßen in OSM und in Haltestellencodes zu finden sind, aber in OSM keinem ref=*-Tag zugeordnet sind, das ref=*-Tag automatisch zu ergänzen. Dazu wird Osmosis verwendet.
Im Anschluss kann die generierte Datei in.osm in Josm geöffnet und z.B. nach ":lvb" gesucht werden, um Primitiven zu finden, die durch Osmosis+Tagtransform geändert wurden.
Achtung: Um die automatisiert geänderten Daten hochladen zu können, muss in JOSM action=modify gesetzt werden. Das macht Osmosis leider nicht selbst. Wer nach ":lvb" gesucht hat, kann einfach allen selektierten Elementen ein Tag hinzufügen, oder das tag note:lvb.. entfernen - das setzt in JOSM dann action=modify.
--Cmuelle8 15:03, 24 November 2010 (UTC)
- Listing: osm-check-lvb.sh
#!/bin/bash
# author: cmuelle8 / cmue81 at gmx dot de
# date: November 2010
# usage:
# - get osmosis + tagtranfsorm plugin
# - get an "lvbcodes" file and put it in the same dir as this script
# - get an "transform.xml.template" file and put it in the same dir
# - run ./check-lvb.sh
# - examine codes.* and in.osm (note: pt.osm is unmodified data from osm db)
#
# codes.good.existing is healthy data (in the way that there is a match in lvbcodes)
# codes.good.missing is data where either ref, name or both tags are missing in OSM
# codes.junk.names* public_transport related name tags found without a ref
# codes.junk.refs* public_transport related ref tags found without a name
# have fun..
wget -O pt.osm http://xapi.openstreetmap.org/api/0.6/*[public_transport=*][bbox=12.1,51.1,12.55,51.6]
grep "'name'\|k=.ref\|</" pt.osm | \
sed -n -e "/'name'/ N;/'name'.*'ref'/ N;/'name'.*'ref'.*v=.[0-9]\{4\}.*<\// {s/\r//g;s/\n//g;p};" > osm.good
grep "'name'\|'public_transport'\|k=.ref\|</" pt.osm | \
sed -e "/'name'/ N;/'name'.*'stop_area_group'/ d;" | \
grep -v "'public_transport'" | \
sed -e "/'name'/ N;/'name'.*'ref'/ N;/'name'.*'ref'.*v=.[0-9]\{4\}.*<\// d;" | uniq > osm.junk
function split_lvbcodes() {
SRC=$1
EXST=$2
MISS=$3
CODES=$4
cp ${CODES} ${MISS} ; rm -f ${EXST}*
touch ${EXST} ${EXST}.only_in_osmdb
while read
do
MATCH="$(grep "$REPLY" lvbcodes)"
if [[ -n "$MATCH" ]]
then
echo "$MATCH" >> ${EXST}
sed -i -e "/${REPLY////\/}/ d" ${MISS}
else
echo "$REPLY" | sed -e 's/\.\*//;s/^[:^]//;s/\[:#\]$//' >> ${EXST}.only_in_osmdb
fi
done < <(sort $SRC | uniq)
}
NONLVB='v=.((Bahn|Bus|Tram|Linie) |(Bahn|Bus)steig|Gleis|(RB|RE|S|Regional)( |-?[Bb]ahn(?!hof))|De_|Fichtelbergexpress)'
for i in good
do
cat osm.$i | \
grep -Pv "$NONLVB" | \
sed -e "s/.*v=.\([^']*\)'.*v=.\([^']*\)'.*/\1.*:\2/" > osm.$i.pairs
split_lvbcodes osm.$i.pairs codes.$i.existing codes.$i.missing lvbcodes
done
for i in junk
do
cat osm.$i | \
grep -Pv "$NONLVB" | \
sed -n -e '/k=.name/ {s/.*v=./^/;s/..>/[:#]/;s/\r//;p}' > osm.$i.names
cat osm.$i | \
grep "v=.[0-9]\{4\}" | \
sed -n -e '/k=.ref/ {s/.*v=./:/;s/..>//;s/\r//;p}' > osm.$i.refs
for j in names refs
do
split_lvbcodes osm.$i.$j codes.$i.$j.existing codes.$i.$j.missing codes.good.missing
done
done
# generate listing, highlight properly tagged for osm wiki
sed -e 's|^|<br/>|' lvbcodes > lvbcodes.wiki
while read
do sed -i -e "s|$REPLY|<span style='background:#AAAAAA;'>\0</span>|" lvbcodes.wiki
done < codes.good.existing
# run osmosis to automatically add ref tags to osm
cp pt.osm in.osm
while IFS=":" read STR CODE
do
STR_ANNOT="$STR"
STR="${STR%%#*}"
sed -e "s|CODE|$CODE|;s|STR|$STR|;s|ANNOT|$STR_ANNOT|;" \
transform.xml.template > transform.xml
cat transform.xml
echo processing...
osmosis -q --read-xml in.osm --tag-transform --write-xml out.osm
mv out.osm in.osm
done < codes.junk.names.existing
- Listing: transform.xml.template
<?xml version="1.0"?>
<translations>
<translation>
<name>Find name, add ref</name>
<description></description>
<match mode="and">
<tag k="name" match_id="name" v="STR"/>
<notag k="ref" match_id="ref" v=".*"/>
<notag k="public_transport" v="stop_area_group"/>
</match>
<output>
<copy-unmatched/>
<tag k="name" v="STR"/>
<tag k="ref" v="CODE"/>
<tag k="note:lvbref" v="added by ttf"/>
<tag k="note:oldref" from_match="ref" v="{0}"/>
</output>
</translation>
<translation>
<name>Find name, add ref</name>
<description></description>
<match mode="and">
<tag k="name" match_id="name" v="STR"/>
<notag k="ref" v="CODE"/>
<notag k="public_transport" v="stop_area_group"/>
</match>
<output>
<copy-all/>
<tag k="note:lvbsuggestref" v="CODE"/>
<tag k="note:lvbsuggestfor" v="ANNOT"/>
</output>
</translation>
</translations>
Haltestellencodes
Momentan (05.12.2010) sind 603 von 908 der Haltestellen der Liste in OSM auffindbar. Das Script bearbeitet dabei nur Haltestellen, die ein public_transport=*-Tag besitzen.
Bitte editiert/ergänzt die Liste, falls ihr Fehler findet - dabei bitte das Format berücksichtigen. Manche Haltestellen gibt es evtl. nicht mehr, viele neue fehlen noch. In OSM fehlerfrei erfasste Haltestellen sind graugrün hinterlegt (ermittelt mit Script oben - stehen nach Ablauf in codes.good.existing).
- # und : werden als Trenner benutzt
- Haltestellenname#Bemerkung:CODE
- (#Bemerkung ist optional, z.B. #survey_2010-10-24)
- Listing: lvbcodes
- heavily edited to match our needs
- some names of stops have been updated to Netz2010
- lots of corrections and additions
- lots of own observations and verification by survey
- originally from pientka.com
Abzweig Cunnersdorf:0829
Abzweig Dreiskau:1330
Abzweig nach Güldengossa:1321
Abzweig nach Hartmannsdorf:1112
Abzweig nach Kitzscher:1309
Abzweig nach Pötzschau:1333
Adler:0211
Ahornstraße:0086
Albersdorf:0926
Albrechtshain, Dorfstraße:0895
Altenburg, Bahnhof:2435
Altenburger Straße:0145
Altengroitzsch:1413
Alte Salzstraße:0619
Altes Messegelände:0124
Alte Theklaer Straße:0854
Althener Anger:0960
Althen, Freundschaftsring:0953
Althen, Oertgering:0954
Altranstädt, August-Bebel-Straße:0934
Altranstädt, Mühlweg:0959
Altranstädt, Hirtenstraße:0936
Altranstädt, Ranstädter Straße:0935
Altscherbitz:0391
Am Bahndamm:0746
Am Eichwinkel:0180
Am Kellerberg:0850
Am Kirschberg:0297
Am kleinen Feld:0651
Am Klucksgraben:1105
Am Langen Teiche:0624
Am Mückenschlösschen:0337
Am Silo:0649
Am Sonneneck:0647
Am Vorwerk:0085
An den Pferdnerkabeln:0606
An den Platanen:0750
An den Tierkliniken:0155
An der Hufschmiede:0731
An der Märchenwiese:0157
An der Schule:0738
An der Tabaksmühle:0143
An der Windmühle:0734
Anemonenweg:0767
Angerbrücke, Straßenbahnhof:0247
Annaberger Straße:0371
Antonien-/Gießerstraße:0212
Apelstraße:0015
Arno-Nitzsche-/Arthur-Hoffmann-Straße:0160
Arno-Nitzsche-Straße:0183
Arthur-Hoffmann-/Richard-Lehmann-Straße#9 landwärts:0152
Arthur-Hoffmann-/Richard-Lehmann-Straße#9 stadtwärts/70:0146
Arthur-Nagel-Straße:0254
Arthur-Polenz-Straße:0714
Arthur-Winkler-Straße:0690
Audigast:1386
Auenhain:1320
Auensee:0601
August-Bebel-/Kurt-Eisner-Straße:0188
August-Bebel-/Richard-Lehmann-Straße:0202
Augustusplatz:0009
Auligk:1418
Azaleenstraße:1109
Baalsdorfer Straße:0755
Baalsdorf, Kirchweg:0756
Bahnhof Großzschocher:0639
Bahnhof Messe:0416
Bahnhof Mölkau:0752
Bahnhof Thekla:0569
Bahnhof Wahren:0721
Bahnhof Wiederitzsch:0763
Barbarastraße:0082
Barnecker Straße:0326
Bautzner/Bästleinstraße:0546
Bautzner Straße:0053
Bayrischer Platz:0139
Belantis:1106
Bertolt-Brecht-Straße:0544
Beyerleinstraße:0344
Binzer Straße:0978
Bismarckstraße:0643
Blüthnerstraße:0314
BMW Werk Tor 1:0798
BMW Werk Zentralgebäude:0799
Böhlen, Ärztehaus:1316
Böhlen, Aus- und Weiterbildung:1364
Böhlen, Bahnhof:1513
Böhlen, Berufsschule:1304
Böhlen, Förderschule:1366
Böhlen, Haus der Gesundheit:1365
Böhlen, Kulturhaus:1302
Böhlen, Neuanlagen:1360
Böhlen, Wendeschleife:1303
Böhlen, Werkstraße:1363
Böhlen, Werk Südeingang:1362
Böhlen, Weststraße:1359
Böhlitz-Ehrenberg, Burghausener Straße:0330
Borna, Am Pegauer Tor:1341
Borna, B 93/ Am Hochhaus:1338
Borna, B 93/ Krankenhaus:1337
Borna, Bahnhof:1340
Borna, Breiter Teich:1339
Borsdorf, Heimatmuseum:0989
Borsdorf, Heinrich-Heine-Straße:0970
Borsdorf, Leipziger Straße:0824
Borsdorf, Panitzscher Straße:0825
Brahestraße:0576
Brandiser Straße:0754
Brand-/Selnecker Straße:1300
Braun-/Bautzner Straße:0575
Braun-/Heiterblickstraße:0563
Breitenfeld, Gewerbegebiet:0791
Breitenfeld, Kutscherweg:0732
Breitenfeld, Parkring:0793
Breitenfeld, Tierheim:0790
Breite Straße:0103
Breslauer Straße:0109
Buchfinkenweg:0725
Bundeswehrkrankenhaus:0762
Burghausen:1025
Carsdorf, Gewerbegebiet:1377
Chausseehaus:0364
Clara-Zetkin-Park:0207
Cleudner Straße:0622
Cöllnitz, Ort:1427
Congress-Center:0418
Connewitzer Straße:0163
Connewitz, Kreuz:0172
Cospudener See, Erlebnisachse:0266
Cospudener See, EXPO-Pavillon:0264
Cospudener See, Nordstrand:0265
Cradefelder Straße:0857
Cunnersdorf:0966
Cunnersdorfer Straße#src_is_osmdb:0378
Dachauer Straße:0413
Dantestraße:0369
Delitzscher/Essener Straße#Bus:0612
Delitzscher/Essener Straße#Tram:0409
Delitzscher/Theresienstraße#N5:0397
Demmeringstraße:0592
Dessauer Straße:0394
Deutsche Nationalbibliothek:0141
Deutscher Platz:0142
Deutscher Platz, HIT-Markt:0161
Dewitz, Am Winneberg:0833
Dewitz, Wachbergsiedlung:0832
Diakonissenhaus:0312
Diezmannstraße:0213
Dingolfinger Straße:0766
Döhlen, Zum Rittergut:0812
Döhlen zu Zwenkau:1380
Dölitz, Straßenbahnhof:0179
Dölzig, B 181 Südstraße:1499
Dölzig, Bauamt:0942
Dölzig, Frankenheimer Straße:0941
Dölzig, Holländische Mühle:0938
Dölzig, Lautzschke:0943
Dölzig, Schöppenwinkel:1027
Döringstraße:0022
Dornbergerstraße:0050
Dreiecksweg:0637
Dreiskau:1331
Dr.-Hermann-Duncker-Straße:0593
Droßdorf, B 176:1430
Droßkau:1434
Dr.-Wilhelm-Külz-Straße:0743
Edlichstraße:0074
Eicha, Naunhofer Straße:0896
Einertstraße:0032
Einfahrt Sachsenpark:0698
Eisdorf:1120
Elisabeth-Schumacher-Straße:0551
Elsastraße:0101
Elsterpassage:0249
Elstertrebnitz:1398
Elstertrebnitz, Kaufmann:1395
Elstertrebnitz, Schule:1396
Emmausstraße:0079
Engelsdorf, Arnoldplatz:0687
Engelsdorf, Ärztehaus:0748
Engelsdorf, Gymnasium:0686
Engelsdorf, Kirche:0697
Engelsdorf, Kirchweg:0685
Erdmannshain, Kirche:0897
Erdmannshain, Sachsenklinik:0899
Erika-von-Brockdorff-Straße:0531
Ernst-Guhr-Straße:0688
Ernst-Keil-Straße:0596
Espenhain, Fußgängertunnel:1307
Espenhain, Industriegebiet:1369
Espenhain, Schule:1368
Essener/Friedrichshainer Straße#N6:0590
Essener/Zschortauer Straße:0613
Eula, B 95:1335
Eulau:1399
Eulengraben:0875
Eutritzscher Markt:0407
Eutritzscher Zentrum:0396
Eutritzsch, Krankenhaus#14:0412
Falkenstraße:0089
Felsenkeller:0228
Feuerbachstraße:0336
Fliederhof:0539
Fockestraße:0511
Forsthaus Raschwitz:0195
Forstweg:0329
Frankenheim, Gewerbegebiet:1013
Frankenheim, Hopfenweg:1011
Frankenheim, Linde:1012
Franz-Mehring-Straße:0610
Franzosenallee:0130
Freiberger Straße:0567
Freirodaer Weg:0386
Friedensdorf, Abzweig:1506
Friederikenstraße:0177
Friedrich-List-Platz:0031
Friedrichshafner Straße:0021
Fritz-Seger-Straße:0357
Fuchshain, Feldstraße:0898
Fuchshain, Kirche:0888
Fuchshain, Schulstraße:0887
Gärnitz, Gasthof:0905
Gärtnerei:0640
Gaschwitz, Am Park:1065
Gaschwitz, Bahnhof:1064
Gatzen, Gasthof:1415
Geißlerstraße:0077
Georg-Herwegh-Straße:0415
Georg-Schumann-/Lindenthaler Straße#10/11:0366
Georg-Schumann-/Lindenthaler Straße#4/90:0340
Georg-Schumann-/Lützowstraße#10/11:0365
Georg-Schumann-/Lützowstraße#12:0358
Georg-Schwarz-/Ludwig-Hupfeld-Straße#Bus:0599
Georg-Schwarz-/Ludwig-Hupfeld-Straße#Tram:0027
Georg-Schwarz-/Merseburger Straße#7 landwärts:0309
Georg-Schwarz-/Merseburger Straße#7 stadtwärts:0310
Gerichshainer Straße:0827
Gerichtsweg:0071
Gestewitz, B 95:1334
Göbschelwitz:0772
Goerdelerring:0003
Goethestraße:1002
Gohlis, Landsberger Straße:0345
Gohlis-Nord:0361
Gohlis-Nord, Virchowstraße#Bus:0611
Gohlis-Süd:0334
Göhren, Abzweig:1502
Göhrenz, Albersdorfer Straße:0990
Göhrenz, Gaststätte Am See:0923
Göhrenz, Lindenallee:0919
Göhrenz, Schachthäuser:0922
Göhrenz, Waldsiedlung:0921
Gottschalkstraße:0751
Gottschallstraße:0360
Gottschedstraße:0204
Gottscheina, Am Ring:0775
Gottscheina, Siedlung:0789
Groitzsch, Altenburger Straße:1425
Groitzsch, Alwin-Schmidt-Straße:1370
Groitzsch, Berthagrube:1412
Groitzsch, Fritzenberg:1411
Groitzsch, Hospitalstraße:1419
Groitzsch, Markt:1372
Groitzsch, Richard-Wagner-Straße:1410
Groitzsch, Südstraße:1371
Großdalzig, Gasthof:1131
Großdalzig, Kirche:1132
Großdalzig, Umspannwerk:1382
Großdeuben, Bahnhof:1067
Großdeuben, Martin-Luther-Straße:1066
Großer Marktweg:1021
Großlehna, Bahnhof:0931
Großlehna, Gemeindeamt:0933
Großlehna, Ortseingang:0930
Großlehna, Paul-Groh-Straße:0932
Großmiltitzer Straße:0653
Großpösna, Alter Gasthof:0882
Großpösna, Auensiedlung:0885
Großpösna, Bahnhof Oberholz:0868
Großpösna, Brauteich:0881
Großpösna, Damaschkestraße:0877
Großpösna, Feldstraße:0884
Großpösna, Fuchshainer Straße:0883
Großpösna, Neue Gaststätte:0876
Großpösna, Oskar-Uhlmann-Straße:0880
Großpösna, Pflaumenallee:0878
Großpösna, Pösna-Park:0867
Großpötzschau, Eiche:1329
Großprießligk, Käferhainer Straße:1426
Großschkorlopp:0914
Großstädteln, Bahnhof:1062
Großstädteln, Kleine Aue:1063
Großstädteln, Krähenfeld:1081
Großstädteln, Meisenweg:1061
Großstolpen, Ort:1428
Großstorkwitz:1378
Großzschocher, Anton-Zickmantel-Straße:0644
Großzschocher, Gerhard-Ellrodt-Straße:0257
Grünauer Allee:0284
Grünau-Nord:0287
Grundstraße:0855
Güldengossa:1322
Günthersdorf, IKEA:0952
Günthersdorf, Schwarzer Bär:1500
Gustav-Freytag-Straße:0203
Gutenbergplatz:0120
Güterbahnhofstraße:0681
Gut Seehausen:0770
Gypsbergstraße:0706
Hamburger Straße:0016
Handwerkerhof:0528
Hänichen, Bismarckturm:0387
Hänischstraße:0543
Hans-Weigel-Straße:0682
Hartmannsdorf, Erikenstraße:1111
Hartmannsdorf, Gasthof:1110
Hartzstraße:0536
Hasenheide:0747
Hauptbahnhof:0001
Hauptbahnhof, Ostseite:1001
Hauptbahnhof, Westseite:0002
Heinrich-Heine-Straße:1028
Heisenbergstraße:0058
Heiterblickstraße:0570
Heiterblick, Teslastraße:0056
Henriettenstraße:0280
Hermann-Liebmann-/Eisenbahnstraße#1 landwärts:0033
Hermann-Liebmann-/Eisenbahnstraße#1 stadtwärts/70:0034
Hermelinstraße:0088
Herrmann-Meyer-Straße:0215
Herzklinikum:0675
Hildebrandstraße:0174
Hirschfeld:0956
Hofmeisterstraße:0030
Hohendorf:1436
Hohendorf, Feuerwehr:1441
Hohenheida, Am Anger:0774
Hohenheida, Gasthof:0773
Hohenheida, Lindengasse:0800
Hohentichelnstraße:0066
Hohe Straße, LVB:0168
Holbeinstraße:0208
Holsteinstraße:0519
Höltystraße:0133
Holzhausen, Colmberg-Siedlung:0859
Holzhausen, Hauptstraße:0716
Holzhausen, Sächsisches Haus:0715
Holzhausen, Sophienhöhe:0719
Hornbach Baumarkt:0410
Hugo-Aurig-Straße:0683
Huttenstraße:0256
Huygens-/Seelenbinderstraße:0534
Huygensstraße:0368
Johannisallee:0140
Johannisplatz:0070
Julian-Marchlewski-Straße:0577
Jupiterstraße:0300
Karl-Friedrich-Straße:0692
Karl-Heine-/Gießerstraße:0230
Karl-Heine-/Merseburger Straße:0229
Karl-Jungbluth-Straße:0138
Karl-Liebknecht-/Kurt-Eisner-Straße#Bus:0190
Karl-Liebknecht-/Kurt-Eisner-Straße#Tram:0170
Karl-Liebknecht-/Richard-Lehmann-Straße#10/11:0171
Karl-Liebknecht-/Richard-Lehmann-Straße#9:0147
Karolusstraße:0055
Kärrnerstraße:0718
Kastanienweg:1020
Kesselshain, B 95:1336
Kieritzsch:1437
Kietzstraße:0064
Kiewer Straße:0298
Kiewer Straße, Kaufmarkt:0290
Kiewer-/Uranusstraße:0296
Kitzen, Am Teich:0917
Kitzen, Schulstraße:0918
Kitzen, Siedlung:0916
Kitzscher, Busplatz:1313
Kleindalzig:1134
Kleinpösna:0957
Kleinpötzschau:1328
Kleinprießligk:1417
Kleinschkorlopp:0915
Kleiststraße:0533
Klemmstraße, S-Bahnhof Connewitz:0175
Klempererstraße:0684
Klinikum St. Georg:0411
Kloßstraße:0251
Knauthain, Am Weiher:1102
Knauthain, Schönbergstraße:1101
Knautkleeberg:0261
Knautnaundorf, Gefrierzentrum:1116
Knautnaundorf, Gewerbegebiet 2:1113
Knautnaundorf, Mühlenweg:1119
Knautnaundorf, Rundkapellenweg:1114
Knautnaundorf, Werkstraße:1118
Kobschütz:1387
Koburger Brücke:0194
Kolmstraße:0112
Komarowstraße:0616
Kommandant-Prendel-Allee:0557
Körnerstraße:0150
Kötzschauer Straße:0253
Krakauer Straße:0220
Kregelstraße:0710
Kreypau, Abzweig:1508
Kulkwitz, Göhrenzer Straße:0903
Kulkwitz, Kirche:0904
Kulkwitz, Kraftwerk:0902
Kunzestraße:0255
Kursdorfer Weg:0288
Kurt-Eisner-/Arthur-Hoffmann-Straße#9/60/74/N9:0151
Kurt-Kresse-Straße:0214
Landsberger/Max-Liebermann-Straße#Bus:0609
Landsberger/Max-Liebermann-Straße#Tram:0343
Landsberger Straße/Bahnhofstraße:0733
Lange Trift:0724
Lauerscher Weg:0263
Lausen:0222
Lausen, Ärztehaus:0631
Lausener Bogen:0648
Lausener Straße:0900
Lausener Weg:0636
Lausen, Wolkenweg:0646
Leibnizstraße:0244
Leinestraße:0178
Leonhard-Frank-Straße:0554
Leonhardtstraße:0591
Leupoldstraße:0522
Leutzsch-Arkaden:0317
Leutzsch, Straßenbahnhof:0315
Lidicestraße:0568
Liebertwolkwitz, An den Badeanlagen:0863
Liebertwolkwitz, An der Brauerei:0872
Liebertwolkwitzer Markt:0861
Liebertwolkwitz, Roßstraße:0860
Liebertwolkwitz, Schwarzes Ross:0873
Liebertwolkwitz, Störmthaler Straße:0874
Liebertwolkwitz, Zur alten Sandgrube:0870
Liebigstraße:0515
Lindenau, Bushof:0281
Lindenauer Markt:0278
Lindenau, Friedhof:1004
Lindenaundorf, Schmiede:1010
Lindenthal, Äußerer Zeisigweg:0723
Lindenthaler Hauptstraße:0736
Lindenthal, Gemeindeamt:0730
Lindenthal, Kirche:0735
Lindenthal, Lindenallee:0740
Lintacherstraße:0753
Lippendorf, Ferrowerk:1432
Lippendorf, KW Busplatz:1361
Lippendorf, KW Wendestelle:1514
Lippendorf, Ort:1438
Lipsiusstraße:0520
Löbauer Straße:0037
Löben, Teich:1128
Löbnitz:1416
Löbschütz:1381
Lortzingstraße:0354
Lößnig:0159
Lößniger Straße:0514
Louis-Fürnberg-Straße#src_is_osmdb:0375
Ludwig-Jahn-Straße:0328
Lützen, Am alten Bahnhof:0811
Lützen, Göteborger Straße:0810
Lützen, Gustav-Adolf-Denkmal:0806
Lützen, Markt:0809
Lützen, Pflegeheim:0807
Lützen, Post:0808
Lützner/Merseburger Straße:0279
Lützschena:0385
Maltitz:1424
Mariannenpark:0542
Markkleeberg, Am Eulenberg:1056
Markkleeberg, Am Seniorenzentrum:1138
Markkleeberg, Bahnhof:0197
Markkleeberg, Energiestraße:0680
Markkleeberg, Freiburger Allee:1136
Markkleeberg, Gautzscher Platz:1055
Markkleeberg, Goldene Höhe:0668
Markkleeberg, Heinrich-Heine-Straße:0669
Markkleeberg, Mehringstraße:0267
Markkleeberg-Ost:0182
Markkleeberg, Parkstraße:0196
Markkleeberg, Ring:0198
Markkleeberg, Schillerplatz:0670
Markkleeberg, Schulstraße:0671
Markkleeberg, Seenallee:1057
Markkleeberg, Sonnenweg:1137
Markkleeberg, Sonnesiedlung:0678
Markkleeberg, Virchowstraße:0181
Markkleeberg-West:0199
Markkleeberg, Zentralsportplatz:1080
Markranstädt, Am Anger:0906
Markranstädt, Am Bad:0928
Markranstädt, Am Hopfenteich:0924
Markranstädt, An der Schachtbahn:0657
Markranstädt, B 87 Straße nach Döhlen:0804
Markranstädt, B 87 Straße nach Nempitz:0805
Markranstädt, Bahnhof:0620
Markranstädter Straße:0250
Markranstädt, Friedhof:0801
Markranstädt, Härtelstraße:0660
Markranstädt, Markt:0659
Markranstädt, Ostsiedlung:0656
Markranstädt, Ranstädter Mark:0927
Markranstädt, Robert-Koch-Straße:0658
Markranstädt, Schkeuditzer Straße:0659
Markranstädt, Westsiedlung:0929
Markranstädt, Wirtschaftsweg:1031
Markt:0044
Marschnerstraße:0206
Martin-Herrmann-Straße:0691
Martinshöhe:0759
Martinstraße:0114
Mathiesenstraße:0580
Mathildenstraße:0193
Maximilianallee:0529
Max-Lingner-Straße:0547
Menckestraße:0339
Merkwitz:0781
Merseburg, Amtshäuser:1509
Merseburg, Bahnhof:1511
Merseburger/Schomburgkstraße:0597
Merseburg, Gotthardstraße:1515
Merseburg, Rischmühleninsel:1510
Messegelände:0417
Messeverwaltung:0695
Methewitz:1423
Meusdorf:0132
Meusdorfer Straße:0154
Michaelisstraße:0028
Michael-Kazmierczak-Straße:0532
Michelwitz:1420
Miltitz:0302
Miltitzer Straße:1022
Miltitz, Friedhof:0655
Miltitz, Geschwister-Scholl-Straße:0654
Mockauer/Volbedingstraße#1 landwärts:0018
Mockauer/Volbedingstraße#1 stadtwärts/9:0017
Mockau, Kirche:0025
Mockau, Post:0023
Mockau-West:0560
Möckern, Historischer Straßenbahnhof:0370
Möckern, Slevogtstraße:0530
Modelwitz:0388
Mölkauer Dorfplatz:0745
Mölkauer Straße:0713
Mölkau, Gemeindeamt:0744
Mölkau-Süd:0720
Monarchenhügel:0871
Moritzbastei:0043
Moritz-Hof:0158
Moritzhof (Südeingang):0162
Mosenthinstraße:0408
Mozartstraße:0185
Muckern:1332
Naumburger Straße:0505
Naunhof, Bahnhof:0892
Naunhof, Bismarckstraße:0866
Naunhof, Brandiser Straße:0890
Naunhofer Straße:0125
Naunhof, Markt:0891
Naunhof, Wurzener Straße:0865
Neues Rathaus:0005
Neukieritzsch, Bahnhof:1439
Neukieritzsch, Leipziger Straße:1431
Neukieritzsch, Straße des Friedens:1440
Neutzscher Straße:0565
Nobitz, Flugplatz:2436
Nonnenstraße:0227
Nonnenweg:0507
Nordplatz:0356
Nöthnitz:1422
Nova Eventis:0939
Oberdorfstraße:0555
Obertitz:1433
Oellschütz:1435
Oelzschau, Gasthof:1327
Oelzschau, Schulstraße:1367
Olbrichtstraße:0608
Ossietzky-/Gorkistraße#1 landwärts:0038
Ossietzky-/Gorkistraße#1 stadtwärts:0039
Ostfriedhof:0116
Ostheimstraße:0080
Ostplatz:0121
Otto-Michael-Straße:0561
Otto-Schmiedt-Straße:0585
Pahlenweg:0661
Panitzsch, B 6 Dreiecksiedlung:0822
Panitzsch, Dreiecksiedlung:0819
Panitzsch, Gemeindeamt:0826
Panitzsch, Schule:0836
Panitzsch, Sehliser Straße:0828
Parkallee:0285
Paul-Michael-Straße:0584
Paunsdorf, Buswendestelle:0553
Paunsdorf-Center:0091
Paunsdorfer Allee/Permoserstraße:0090
Paunsdorfer Straße:0527
Paunsdorf, Friedhof:0523
Paunsdorf-Nord:0087
Paunsdorf, Straßenbahnhof:0083
Pautzsch:1421
Pegau, Am Schwanenteich:1376
Pegau, Bahnhof:1383
Pegau, Elsteraue:1373
Pegau, Eulauer Straße:1400
Pegau, Kirchplatz:1375
Pegau, Lindenstraße:1401
Pegau, Lutherplatz:1374
Pegau, Schule:1384
Pelzgasse:0707
Permoser-/Hohentichelnstraße:0524
Permoser-/Torgauer Straße#Bus:0550
Permoser-/Torgauer Straße#Tram:0052
Permoser-/Volksgartenstraße:0549
Pfeffingerstraße:0173
Pfingstweide:0324
Philipp-Reis-Straße:0325
Pittlerstraße:0383
Plaußiger Dorfstraße:0856
Plaußig, Gewerbegebiet:0858
Plaußig, Portitzmühlweg:0853
Plaut-/Schomburgkstraße:0594
Pleißenburgwerkstätten:0562
Plösitz, Adelheidstraße:0839
Plösitz, Bergstraße:0837
Plösitz, Hedwigstraße:0838
Plovdiver Straße:0299
Pödelwitz:1429
Pommernstraße:0742
Portitzer Allee:0057
Portitz, Krätzbergstraße:0625
Portitz, Teichsiedlung:0627
Prager/Russenstraße:0128
Preußenstraße:0674
Priesteblich:0937
Probstheida:0129
Probstheidaer/Willi-Bredel-Straße:0136
Quelle:0696
Quesitz, Hauptstraße:0985
Quesitz, Kirche:0987
Rackwitzer Straße:0540
Radiusstraße:0282
Raiffeisenstraße:0641
Räpitz, Am Bahnhof:0911
Räpitz, Wiesenweg:0909
Raschwitzer Straße:0176
Rathaus Leutzsch:0313
Rathaus Schönefeld:0040
Rathaus Stötteritz:0111
Rathenaustraße:0632
Ratzelbogen:0218
Regenbogen:0679
Rehbach:0262
Reichsstraße:0075
Reinhardtstraße#src_is_osmdb:0376
Rennbahn:0510
Reudnitz, Koehlerstraße:0072
Richard-Lehmann-/Zwickauer Straße:0144
Riebeck-/Oststraße#4/70:0104
Riebeck-/Oststraße#60:0518
Riebeck-/Stötteritzer Straße#4 landwärts/70:0105
Riebeck-/Stötteritzer Straße#4 stadtwärts:0106
Ringstraße:0618
Robert-Schumann-Straße:0512
Rochlitzstraße:0509
Rödelstraße#Bus:0508
Rödelstraße#Tram:0210
Roseggerstraße:0131
Rosenowstraße:0614
Rosmarinweg#src_is_osmdb:0377
Roßplatz:0008
Rötha, August-Bebel-Straße:1306
Rötha, Lessingstraße:1314
Rötha, Markt:1305
Rückmarsdorf, Bürgeramt:1009
Rückmarsdorf, Einkaufsstraße:0988
Rückmarsdorf, Friedhof:1023
Rückmarsdorf, Löwencenter:1008
Rückmarsdorf, Zum Bahnhof:1007
Rückmarsdorf, Zur Kaninchenfarm:1006
Rudolf-Breitscheid-Straße:0729
Rüssen:1388
Rüssen, Hort:1389
Russenstraße:0645
Saarländer Straße:0502
Saasdorf:1414
Sabinenstraße:0821
Sachsenpark:0699
Salzhandelsstraße:0760
Samuel-Lampel-Straße:0024
Saturnstraße:0301
S-Bahnhof Allee-Center:0634
S-Bahnhof Anger-Crottendorf:0115
S-Bahnhof Coppiplatz:0341
S-Bahnhof Gohlis:0359
S-Bahnhof Karlsruher Straße:0650
S-Bahnhof Leutzsch:0600
S-Bahnhof Paunsdorf:0525
S-Bahnhof Plagwitz#Bus:0504
S-Bahnhof Plagwitz#Tram:0231
S-Bahnhof Sellerhausen:0078
S-Bahnhof Slevogtstraße:0703
S-Bahnhof Stötteritz:0108
Scheidens:1127
Schenkendorfstraße:0187
Schkeitbar:0910
Schkeuditz, Gartenstadt:0389
Schkeuditz, Paetzstraße:0390
Schkeuditz, Rathausplatz:0392
Schkölen:0912
Schlippe:0260
Schnaudertrebnitz:1385
Schomburgkstraße:1005
Schönauer/Lützner Straße:0702
Schönauer/Ratzelstraße#Bus:0635
Schönauer/Ratzelstraße#Tram:0216
Schönauer Ring:0286
Schönau, Weißdornstraße:0633
Schönefelder Straße:0538
Schönefeld-Ost:0578
Schönefeld, Volbedingstraße:0041
Schongauerstraße:0094
Schulstraße:0726
Schulze-Boysen-Straße#60/N8:0517
Schwantesstraße:0164
Schwartzestraße:0252
Schwarzenbergweg:0662
Schweizerbogen:0629
Schwimmhalle Südost:0556
Seebenisch, Am Alten Bahnhof:0908
Seebenisch, Mitte:0907
Seegel:1126
Seegeritz, Mitte:0783
Seegeritz, Ortsausgang:0782
Seehausen, Alte Mühle:0768
Seehausener Allee:0704
Seehausen, Schule:0769
Sehlis, Kirchenheim:0830
Sehlis, Tresenweg:0831
Seifertshain:0886
Seumestraße#120:1103
Seumestraße#Tram:0259
Siedlung Florian Geyer:0642
Siedlung Waldfrieden:0712
Siemensstraße:0506
Simon-Bolivar-Straße:0617
Sittel:1122
Sommerfeld:0092
Sophienstraße:0737
Sosaer Straße:0566
Sportforum:0246
Stahmeln:0384
Stahmelner Allee:0380
Stallbaumstraße:0338
Stannebeinplatz:0035
Steinplatz#src_is_osmdb:0167
Steinstraße:0201
Sternenstraße:0820
Sternsiedlung Nord:0607
Stieglitzstraße:0209
Stöckelstraße:0036
Stöhrer-/Braunstraße:0574
Stöhrer-/Theklaer Straße:0573
Störmthal, Gemeinde:1325
Störmthal, Gewerbepark:1323
Störmthal-Nord:1324
Störmthal, Schäferei:1326
Stötteritz, Holzhäuser Straße#Bus:0711
Stötteritz, Holzhäuser Straße#Tram:0113
Straße am See:0652
Straße nach Althen:0823
Strümpellstraße:0677
Stünz#src_is_osmdb:0381
Stuttgarter Allee:0217
Südfriedhof:0127
Südplatz:0169
Südstraße:0327
Taubestraße#src_is_osmdb:0374
Taucha, Am Obstgut:0844
Taucha, Am Schmiedehöfchen:0835
Taucha, Am Veitsberg:0784
Taucha, An der Bürgerruhe:0063
Taucha, An der Schäferei:0842
Taucha, Auenweg:0841
Taucha, Bahnhof:0843
Taucha, Bogumils Garten:0848
Taucha, Davidstraße:0788
Taucha, Freiligrathstraße:0062
Taucha, Geschwister-Scholl-Straße:0834
Taucha, Klebendorfer Straße:0840
Taucha, Leipziger Straße:0846
Taucha, Manteuffelstraße:0813
Taucha, Markt:0845
Taucha, Matthias-Erzberger-Straße:0630
Taucha, Otto-Schmidt-Straße:0060
Taucha, Rathaus:0847
Taucha, Sportplatz Graßdorf:0785
Taucha, Theodor-Körner-Straße:0061
Taucha, WYN-Passagen:0814
Technisches Rathaus#15:0123
Technisches Rathaus#70/74:0107
Telemannstraße:0521
Tellschütz:1133
Teschstraße:0852
Thekla:0026
Theodor-Heuss-Straße:0081
Theresienstraße:0395
Thesau:1121
Thierbach, Goldener Born:1310
Thierbach, Sportplatz:1312
Thomaskirche:0004
Thomaskirchhof:0068
Thomas-Müntzer-Siedlung:1104
Thronitz:0913
Torgauer Platz:0049
Tragarth, Abzweig:1507
Trautzschen:1397
Triftweg:0156
Uhlandweg:0526
Uranusstraße:0303
Viertelsweg:0342
Virchow-/Coppistraße:0603
Völkerschlachtdenkmal:0126
Volksgarten:0051
Wachau, Am Bach:0666
Wachau, An der Hohle:0665
Wachau, Atlanta-Hotel:0664
Wachau, Crostewitzer Straße:0667
Wachau, Gewerbegebiet:0663
Wächterstraße:0184
Wahren#10/11/87/88:0372
Wahren#80:0602
Waldemar-Götze-Straße:0851
Waldplatz:0245
Wallendorf, Anker:1505
Wallendorf, Bergschänke:1504
Walter-Heise-Straße:0673
Wasserwerk Windorf:0258
Weidenweg:0638
Weideroda:1393
Weimarer Straße:0289
Weinbrennerstraße:0552
Weißestraße:0110
Werben, Lindners Gut:1123
Werben, Südring:1125
Werben, Teich:1124
Werkstättenstraße:0689
Westplatz:0205
Wiebelstraße:0073
Wiedebachplatz:0153
Wiederau:1379
Wiederitzsch, Bürgeramt:0765
Wiederitzscher Landstraße:0758
Wiederitzscher Straße:0367
Wiederitzsch-Mitte:0414
Wiederitzsch-Nord:0761
Wiederitzsch, Schule:0764
Wielandstraße:0311
Wiesengrund:1319
Wildpark:0200
Wilhelminenstraße:0405
Wilhelm-Leuschner-Platz:0007
Wilhelm-Liebknecht-Platz:0013
Wilhelm-Pfennig-Straße:0728
Wilhelmstraße:0727
Willi-Bredel-Straße:0134
Windmühlenstraße:0059
Wintergartenstraße/Hauptbahnhof:0010
Wittenberger Straße:0014
Wittestraße:0598
Witzgallstraße:0122
Wodanstraße:0623
Wolfgang-Heinze-/Meusdorfer Straße#N9:0192
Zaucheweg:0958
Zeisigweg:0722
Zittauer Straße#src_is_osmdb:0373
Zitzschen, Großdalziger Straße:1130
Zitzschen, Teich:1129
Zöbigker, Holunderweg:1060
Zöbigker, Schmiede:1059
Zoo:0355
Zöschen:1503
Zschampertaue:0221
Zschöchergen, Abzweig:1501
Zuckelhausen:0708
Zur Lindenhöhe:0739
Zur Waldenau:0628
Zweenfurth:0964
Zweenfurther Straße#src_is_osmdb:0379
Zwenkau, Am Bahnhof:1084
Zwenkau, Baumeisterallee:1068
Zwenkau, Bergschlößchen:1070
Zwenkau, Bornaer Straße:1390
Zwenkau, Bushof:1077
Zwenkau, Feuerwehr:1083
Zwenkau, Harthsiedlung:1075
Zwenkau, Konsum:1073
Zwenkau, Kotzschbarhöhe:1072
Zwenkau-Nord:1076
Zwenkau, Pestalozzistraße:1078
Zwenkau, Schulstraße:1071
Zwenkau, Sommerlust:1074
Zwenkau, Spenglerallee:1069
Zwickauer/Probstheidaer Straße:0137
Visualisierung der Haltepunkte
Die schwarzen Quadrate symbolisieren die Haltepunkte der Haltestellen im Raum Leipzig (public_transport=stop_position). Stand: 26.11.2010

Tarifgrenzen
Der MDV hat wie alle anderen Verkehrsunternehmen sein Netz in Tarifbereiche gegliedert. Dazu bitte mal auf die Diskussionsseite schauen. An dieser Stelle sollte im Ergebnis der Diskussion nur noch die Vorgehensweise stehen bzw. allgemeine Informationen nach Abschluß der Aufnahme der Tarifgrenzen.
Als Test hier mal ein Vorschlag der Tarifzone 611 in Dölzig (sichtbar im Editor): http://www.openstreetmap.org/?lat=51.35562&lon=12.21857&zoom=15&layers=B000FTF
| Tag | Wert | Kommentar |
|---|---|---|
| boundary | civil | |
| network | MDV | |
| ref | 611 | Die Tarifzone im Netzwerk (hier MDV) |
| type | Zone | gibt es da etwas besseres? |
| note | Zählt zur jeweiligen Startzone | Kommentar zur Zone,diese hier hat eine Sonderstellung |
Gibt es noch etwas wichtiges? --Radelbaer 12:22, 6 January 2009 (UTC)